
01 Октября 2025
1.1 В самом верху показана «Текущая загруженность» производства и общее состояние станков «В работе», «Простой» и «Выключен» по всем станкам за месяц
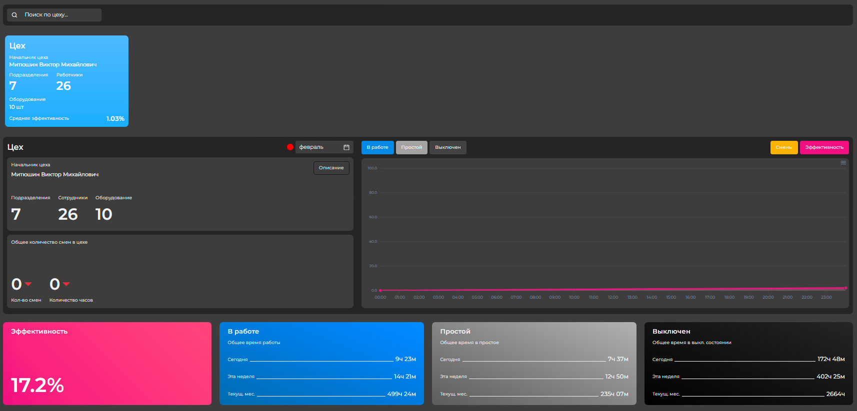
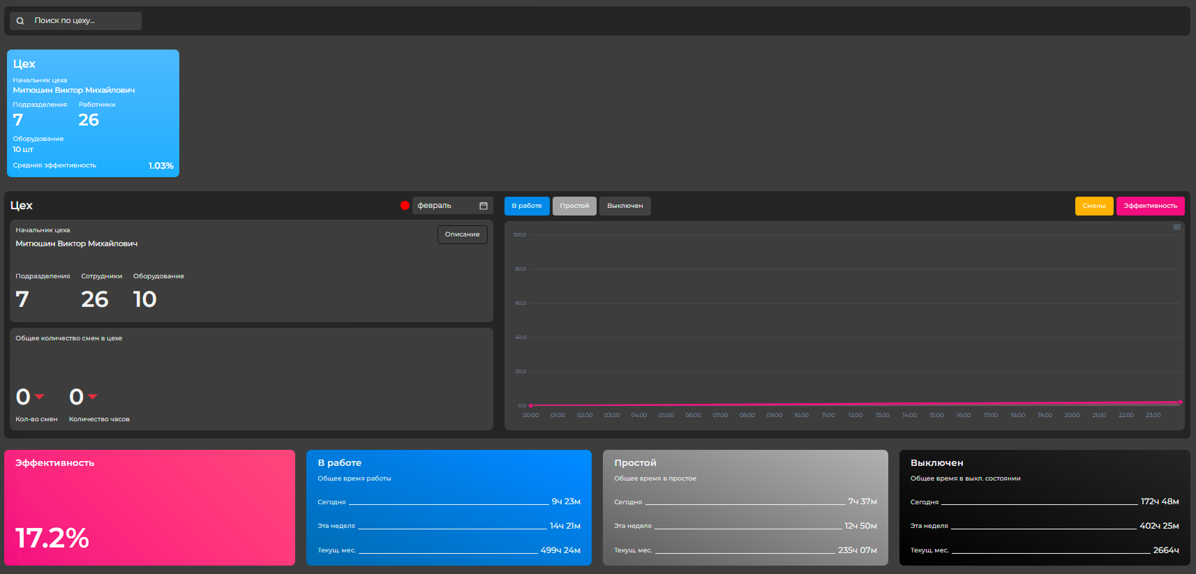
1.2 Чуть ниже мы можем выбрать конкретный цех, чтобы увидеть статистику по нему
1.3 Следом нам показана статистика по конкретному подразделению в раннее выбранном цеху. Подразделение выбирается в списке «Подразделения цеха»
1.4 Далее идет информация о сотрудниках, закрепленных к конкретно выбранному нами раннее подразделению
1.5 И последний блок информации об оборудовании в этом подразделении

Последовательная инструкция по запуску и проверке на работоспособность устройства Модуль IICD AI8